可观测性:洞若观火的图形界面
大局在胸,细微在握,为数字化管理与智能化运维提供坚实的支撑
开箱即用:自带监控基础设施
Pigsty 提供开箱即用的 Prometheus & Grafana 可观测技术栈基础设施
开箱即用,自动发现监控对象。无需额外配置即可获得企业级监控能力
- 时序数据库:Prometheus / AlertManager / X Extporters
- 可视化面板:Grafana、Echarst,及十种额外面板/数据源
- 日志采集: Loki / Promtail ,或 VictoriaMetrics / Vector
数据驱动:为数智化转型奠基
用数据分析与BI的思路做监控系统,将几千类指标加工为几十个精心设计的仪表盘
从宏观全局总览到微观细节把控,系统状态一览无余,为管理提供坚实的数据支撑
- 3000+ 指标,666 预聚合规则,所有观测点位应收尽收
- 统一标签体系可跨组件关联,多级可视化面板交互式联动
- 为智能化运维奠定坚实数据基础 — 《D-Bot LLM as DBA》
极致体验:PG 监控版本答案
五年打磨迭代,只为极致PG监控体验。全局/集群/实例/DB/对象五级联动
可精细到某数据库实例中的单个表,索引,函数,查询对象的详细历史指标
- 全局/集群/实例/数据库/对象五级联动,一键上卷下钻,高效导航
- 支持查阅表,索引,函数,查询等数据库内对象的历史详情指标
- 自研 pg_exporter,兼容 pgbouncer,可定制指标做库内 APM
通用监控:不仅是 PG 与 RDS
Pigsty监控可单独部署使用,监控云上 PG RDS,或其他 PostgreSQL 兼容的内核
可以统一纳管主机、数据库、应用、LB 监控并进行关联分析,构建全栈运维视角
- 支持监控各家云厂商的 RDS,以及 PolarDB / Aurora 等 PG 兼容服务
- 所有模块自带监控:Node, Infra, MinIO, Etcd, Redis, Haproxy, Nginx…
- 可作为通用监控方案,监控纳管主机服务器以及其他应用,便于集成
自动告警:告别人肉盯盘
久经生产考验的预置告警规则集,免配置,自动提示关键事件
预聚合计算关键指标,故障专题面板呈现,提高问题定位效率
- AlertManager 告警集成:聚合,屏蔽,对接IM
- 56 条预置告警规则,覆盖 Pigsty 所有自带模块
- 告警信息链接直达监控面板,提高故障诊断效率
性能优化:慢查询瓶颈轻松查
监控指标与系统目录结合,快速找出最消耗资源的慢查询并针对优化
直观地从监控面板上检查评估查询优化效果,生成可量化的结果对比
- pg_stat_statements 采集并呈现慢查询关键指标历史记录
- auto_explain 自动记录慢查询执行计划,并用PEV可视化
- 使用 PGCAT 应用直接读取并呈现 PG 系统视图相关数据
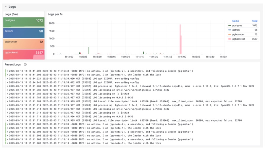
日志分析:快速定位故障根因
使用 Loki 与 Promtail 打造的统一日志采集系统,集中存储系统与数据库日志
像搜索引擎一样轻松检索过滤所有日志,大幅提升故障排查和根因分析的效率
- 所有日志流集于一处并通过标签关联,灵活组合检索条件
- 使用 PromQL 从日志中提取额外监控指标,如错误速率
- 使用 PGLOG 应用,交互式分析特定 PG CSV 日志样本







